SpringBoot轻量级物联网综合业务支撑平台源码
基于 SpringBoot、Vue、Mybatis、RabbitMq、Mysql、Redis 等开发,支持物联网卡、物联网模组、卡+模组融合管理。提供状态、资费、客户、进销存、合同、订单、续费、充值、诊断、账单等功能。平台可同时接入中国移动、中国电信、中国联通、第三方物联网卡进行统一管理。逐步完善平台,助您快速接入物联网,让万物互联更简单。
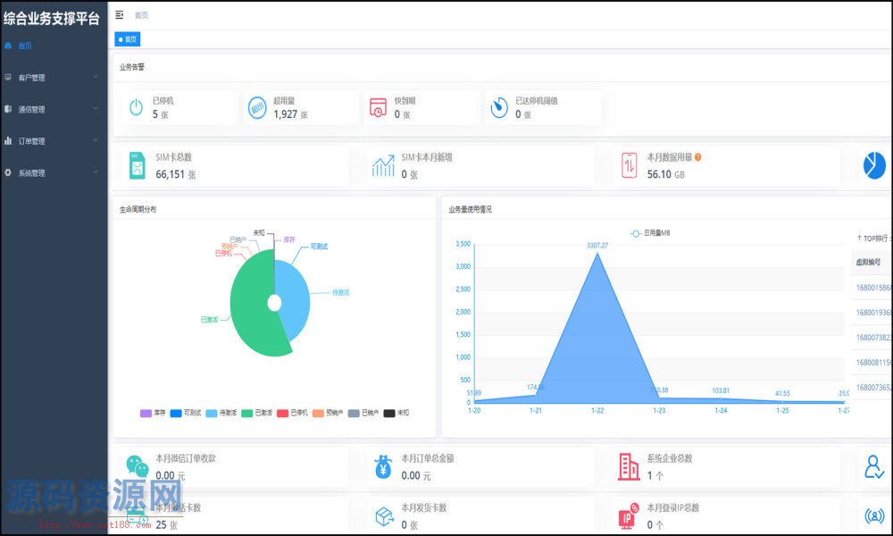
通信管理:主要用于所有物联卡的综合信息查询,同时提供不涉及资费产品订购的终端和物联卡的功能配置管理。
资费管理:资费决定了用户使用通信服务功能,如数据、短信和语言服务的权限和计费方式。
生命周期:重新定义了物联卡在使用过程中各个特征时期,目前分为七大生命周期,包括:可测试、库存、待激活、已激活、已停机、预销户、已销户(参考移动EC)。
SpringBoot轻量级物联网综合业务支撑平台源码
SpringBoot轻量级物联网综合业务支撑平台源码

链接:https://pan.baidu.com/s/1BLwTjpAWbweFeh9isQNDKg
附件源码下载:
|