开箱即用的数据同步工具,极简可视化 数据同步全程零门槛
开箱即用的数据同步工具!深度集成 Apache SeaTunnel 核心引擎,极简可视化操作 + 20种数据源兼容。支持单表同步、自动建表,搭配灵活任务调度、实时资源监控与完整日志查看,毫秒级响应 + 99.9% 稳定运行,数据同步全程零门槛。
一款开箱即用的数据同步工具,深度集成 Apache SeaTunnel,提供从自动建表、任务调度到日志监控的全链路能力,界面直观,非技术人员也能轻松上手。
核心优势- [极简配置]:低代码界面,配置数据同步像填表单一样简单。
- [插件扩展]:支持自定义插件扩展,无缝对接各类数据源与业务系统。
- [调度管理]:内置高可用调度引擎,精准控制任务生命周期与执行策略。
- [隔离冲突]:采用类加载器隔离技术,根治第三方驱动JAR包冲突。
- [轻量高并发]:精简架构,支撑万级QPS,资源最低需2Core 4G。
- [可控不超标]:应对亿级数据同步,内存占用坚决低于1GB。
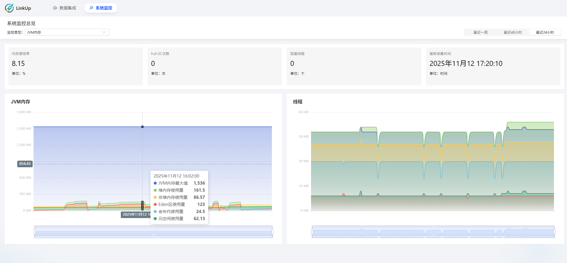
- [内置可观测]:集成开箱即用的监控可视化,无需复杂集成Prometheus与Grafana。
备注- 感谢您对测试版的关注与反馈!目前系统功能已趋完善,我们正全力打磨,为首个正式版在本月底的发布做最后冲刺。
数据源支持情况(已支持15种)[td]| Source端 | 是否支持 | Sink端 | 是否支持 | | MySQL | 支持 | MySQL | 支持 | | Oracle | 支持 | Oracle | 支持 | | PostgreSql | 支持 | PostgreSql | 支持 | | SQLServer | 支持 | SQLServer | 支持 | | SQLITE | 支持 | SQLITE | 支持 | | MongoDB | 支持 | MongoDB | 支持 | | DB2 | 支持 | DB2 | 支持 | | Cache | 支持 | Cache | 支持 | | Elasticsearch | 支持 | Elasticsearch | 支持 | | OpenGauss | 支持 | OpenGauss | 支持 | | Doris | 支持 | Doris | 支持 | | HIVE | 支持 | HIVE | 支持 | | StarRocks | 支持 | StarRocks | 支持 | | ClickHouse | 支持 | ClickHouse | 支持 | | Paimon | 支持 | Paimon | 支持 |
技术架构核心框架- 后端架构:Spring Boot 2.7
- 数据存储:MySQL 8.0
- 前端技术:Antd5.x
开箱即用的数据同步工具,极简可视化 数据同步全程零门槛
开箱即用的数据同步工具,极简可视化 数据同步全程零门槛
开箱即用的数据同步工具,极简可视化 数据同步全程零门槛
开箱即用的数据同步工具,极简可视化 数据同步全程零门槛
开箱即用的数据同步工具,极简可视化 数据同步全程零门槛
开箱即用的数据同步工具,极简可视化 数据同步全程零门槛
开箱即用的数据同步工具,极简可视化 数据同步全程零门槛
开箱即用的数据同步工具,极简可视化 数据同步全程零门槛
开箱即用的数据同步工具,极简可视化 数据同步全程零门槛
开箱即用的数据同步工具,极简可视化 数据同步全程零门槛
开箱即用的数据同步工具,极简可视化 数据同步全程零门槛
开箱即用的数据同步工具,极简可视化 数据同步全程零门槛
开箱即用的数据同步工具,极简可视化 数据同步全程零门槛

链接: https://pan.baidu.com/s/1GAmMLleFaz4voHZBwFDOTg
提取码下载:
|