| 一款免费、可商用的轻量级完全开源的埋点用户分析系统 一款记录并分析用户行为和画像的开源软件,技术人员可快速完成私有化部署 可快速搭建私有化的用户分析系统,记录并分析用户行为,通过构建用户画像结合业务指标来辅助业务的精细化运营
 
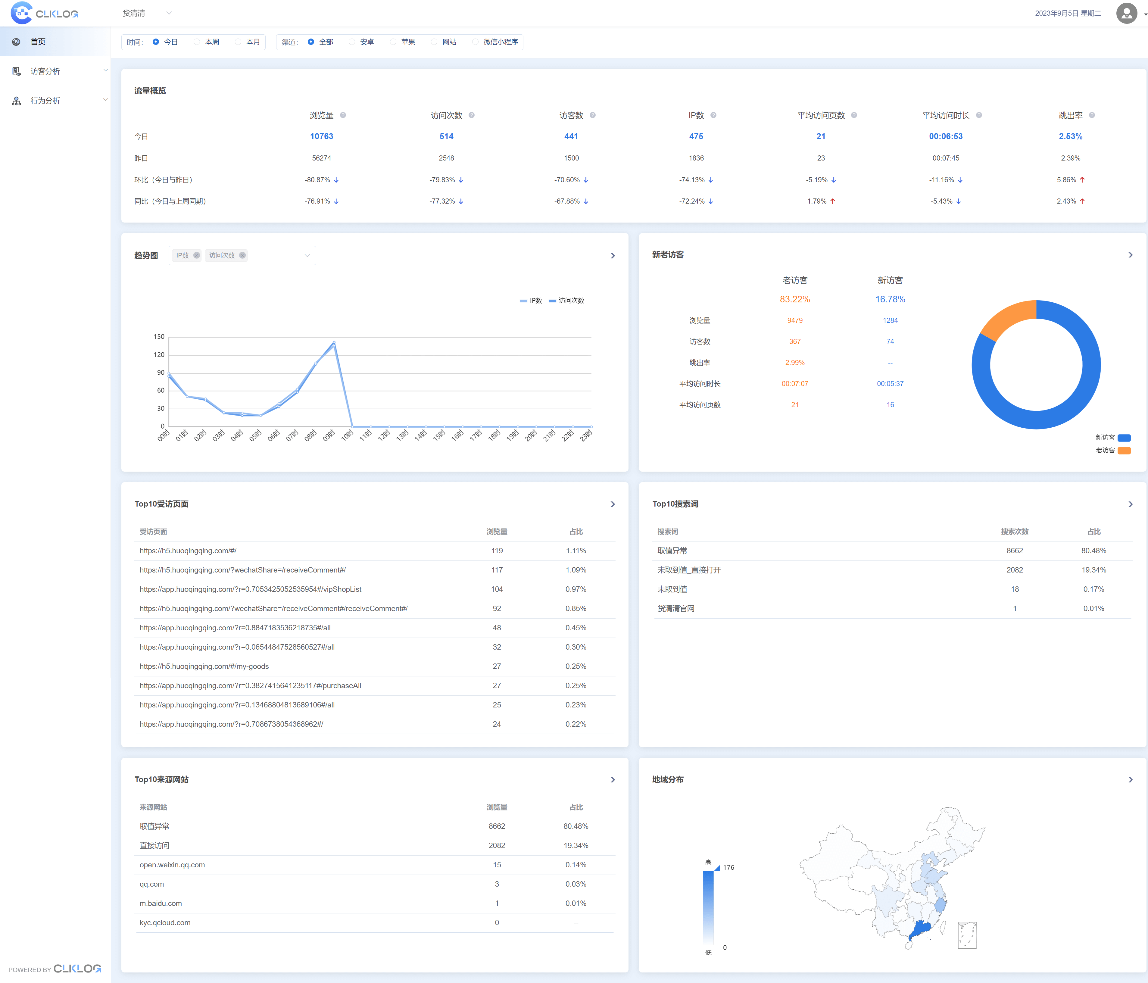
 基于神策分析SDK,采用ClickHouse数据库对采集数据进行存储,使用前后端分离的方式来实现。在这里,你可以轻松看到用户访问网页、APP、小程序或业务系统的行为轨迹,同时也可以从时间、地域、渠道、用户访客类型等多维度了解用户的全方位信息
 Core Functions/核心功能
 Technology Selection/技术栈选择Data collection: supports data collection from multiple channels such as web pages, Wechat mini-programs, IOS, Android, etc.数据采集:支持网页、小程序、IOS、Android等多端数据采集Traffic overview: provides multi-dimensional analysis from channels, devices, regions to visitor types.流量概览:提供流量渠道、设备、地域、访客类型多维度分析User Profile: analyzes user unique IDs to locate and track full life cycle user profile.用户画像:解析用户唯一ID,定位追踪用户全生命周期画像Data Summary: supports downloading of various summarized data and detailed data.数据下载:支持各项汇总数据、明细数据的下载
 一款免费、可商用的轻量级完全开源的埋点用户分析系统 一款记录并分析用户行为和画像的开源软件,技术人员 ...   一款免费、可商用的轻量级完全开源的埋点用户分析系统 一款记录并分析用户行为和画像的开源软件,技术人员 ...   
 
 一款免费、可商用的轻量级完全开源的埋点用户分析系统 一款记录并分析用户行为和画像的开源软件,技术人员 ...   
 一款免费、可商用的轻量级完全开源的埋点用户分析系统 一款记录并分析用户行为和画像的开源软件,技术人员 ...   
 一款免费、可商用的轻量级完全开源的埋点用户分析系统 一款记录并分析用户行为和画像的开源软件,技术人员 ...   
 一款免费、可商用的轻量级完全开源的埋点用户分析系统 一款记录并分析用户行为和画像的开源软件,技术人员 ...   
 一款免费、可商用的轻量级完全开源的埋点用户分析系统 一款记录并分析用户行为和画像的开源软件,技术人员 ...   
 一款免费、可商用的轻量级完全开源的埋点用户分析系统 一款记录并分析用户行为和画像的开源软件,技术人员 ...   
 
  
 链接:https://pan.quark.cn/s/2eb84f8104f5
 提取码下载:
 
 
 
 
 
 
 |